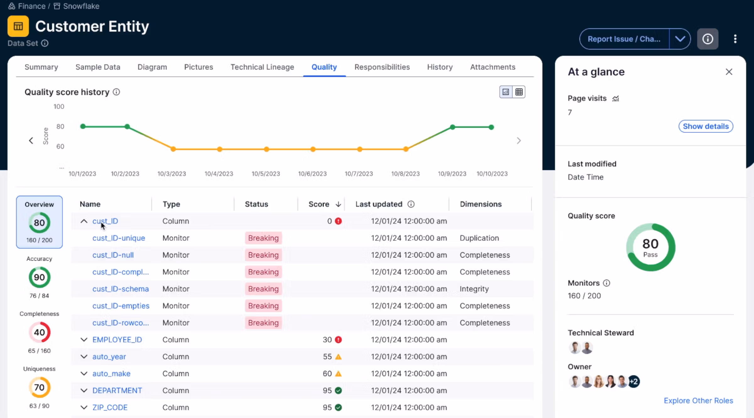
Find data issues before they become business issues. Ensure reliable data with automated monitoring, anomaly detection and notification.
Simplify rule creation and deployment
Translate natural language into technical rules with an AI-powered rule builder











